|
[Page 1] Count:9
|
 |
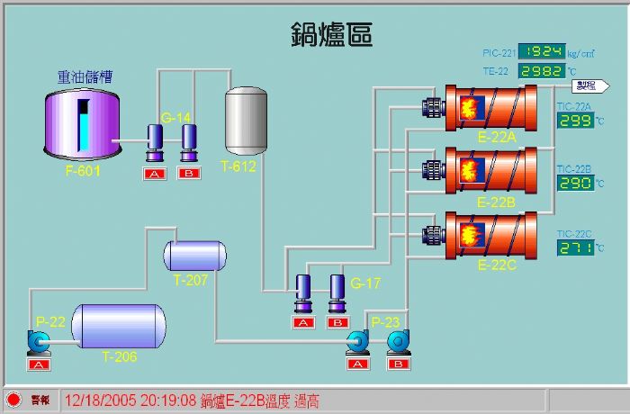
何謂"圖型監控"?應用場合? |
| |
 |
"圖型監控"是將生硬的文字_程式_儀表設備以"圖型"或"圖表"方式進行系統整合監控 任何工控工程 ,大小系統皆可規劃,彈性佳 ~ |
|
 |
何謂自動控制? |
| |
| 自動控制是指利用各種儀器去測量操作程序內的變數情形,然後經由這些儀器加以適當的調節,使此操作程序中的測定值與目標值保持平衡 |
|
 |
構成要件包括? |
| |
 |
測量元件(measuring element) 1.傳送器(transmitter) 2.控制器(controller) 3.控制閥(control valve) 4.指示計(indicator) 5.記錄器(recorder) 6.警報器 (Alarm) |
|
 |
溫度測量元件比較? |
| |
精 度: 白金阻抗體 (RTD) >熱電偶(J、K type) 價 格: 白金阻抗體 (RTD) >熱電偶(J、K type) 校正等級 : 四線式 (SPRT) >三線式RTD (例: PT100Ω ) |
|
 |
溫度單位轉換? |
| |
℉ = ℃ * ( 9/5 ) + 32 0℃ = 273.15 K |
|
 |
智慧型控制器包括那些功能? |
| |
| 體積小 通訊介面強大 最新的PID控制技術 電源保護功能 週邊整合容易 |
|
 |
DATALOGGER與記錄器之比較? |
| |
| 強大的記憶功能、體積小、攜帶方便、無耗材、E化容易、電池壽命最高可長達十年 |
|
 |
DATALOGGER需自行規劃程式嗎? |
| |
| 無需自行規劃程式., 專業分析軟體;多種表單輸出格式;可完全取代一般記錄器功能 |
|
 |
DATALOGGER可支援網路架構嗎? |
| |
| 可以,無論是區域網路(Intranet)或網際網路(Internet) 搭配套件皆能資源分享輕鬆e化 |
|
|
[Page 1] Count:9
|